|
|
|
 |
 |
| |
 |
Á¦ ¸ñ :
[¾ÆÀ̾ð¼Ò½º] ¸ð¹ÙÀÏ ¾Û ¹× °ÔÀÓ °³¹ßÀÚ À§ÇÑ ¡®¾Û ¾Ö³Î¸®Æ½½º¡¯ Ãâ½Ã |
 |
ÀÛ¼ºÀÚ :
|
µî·ÏÀÏ : 2022-02-14 ¿ÀÀü 9:27:53 |
|
|
 |
 |
 |

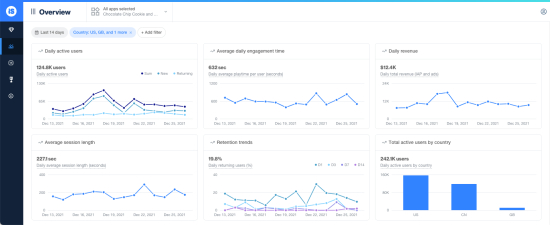
¾ÆÀ̾ð¼Ò½º(ironSource, NYSE:IS)´Â ¾Û ¹× °ÔÀÓ °³¹ßÀڵ鿡°Ô À¯Àú Âü¿© ¹× ½Ç½Ã°£ ¿î¿µ Áö¿ø¿¡ ´ëÇÑ ÇʼöÀûÀÎ °¡½Ã¼º°ú ¸ð´ÏÅ͸µÀ» Á¦°øÇÏ¿© ¼ºÀå°ú ¼öÀÍÀ» ÃËÁøÇÒ ¼ö ÀÖµµ·Ï Áö¿øÇÏ´Â ¡®¾Û ¾Ö³Î¸®Æ½½º(App Analytics)¡¯ º£Å¸ ¹öÀüÀ» Á¤½Ä Ãâ½ÃÇß´Ù°í ¿À´Ã °ø½Ä ¹ßÇ¥Çß´Ù.
À̹ø¿¡ Ãâ½ÃµÈ ¾Û ¾Ö³Î¸®Æ½½º´Â ¾ÆÀ̾ð¼Ò½º Ç÷§Æû¿¡¼ ¸¸³ªº¼ ¼ö ÀÖÀ¸¸ç, °³¹ßÀڵ鿡°Ô ´õ¿í È¿°úÀûÀÎ ¾Û ¼öÀÍÈ¿Í À¯ÀúÃþ È®Àå ¹× ÃÖÀûȸ¦ À§ÇØ ÇÊ¿äÇÑ ¾Û ºÐ¼® µ¥ÀÌÅ͸¦ ¸ðµÎ ÇÑ °÷¿¡¼ ¿ø½ºÅé ¼ºñ½º·Î ±¸ÃàÇϰí ÀÖ´Â ¾÷°è ÃÖÃÊÀÌÀÚ À¯ÀÏÇÑ µµ±¸ÀÌ´Ù.
|
|
 |
 |
| µ¡±Û¾²±â |
 |
|
|
|
|
|
|
|
|
|
|